모두CBT | 국가고시 실기시험 부시기!

2018년 18회 소방수리학·약제화학 및 소방전기 해설 페이지

2018년 18회 소방수리학·약제화학 및 소방전기

    1

    2018년 18회 소방수리학·약제화학 및 소방전기

    합성계면활성제 포소화약제 2%형 원액 12L를 사용하여 팽창율을 100이 되도록 포를 방출할 때, 방출된 포의 부피 (m³)는?

    ①24

    ②60

    ③240

    ④600

    1. 포 수용액의 전체 부피 계산: 농도(%) = (원액 부피 / 수용액 부피) * 100 이므로, 수용액 부피 = 원액 부피 / (농도/100) = 12L / 0.02 = 600L = 0.6 ㎥.

    2. 방출된 포의 부피 계산: 팽창비 = (방출된 포의 부피) / (사용한 수용액의 부피) 이므로, 방출 포 부피 = 팽창비 * 수용액 부피 = 100 * 0.6 ㎥ = 60 ㎥.

    2

    2018년 18회 소방수리학·약제화학 및 소방전기

    이상기체 상태방정식에서 기체상수의 근사값이 아닌 것은?

    ①8.31 J/mol·K

    ②82 cm³·atm/mol·K

    ③0.082 l·atm/mol·K

    ④8.2 x 10⁻³ m³·atm/mol·K

    기체상수 R의 값은 단위에 따라 다르게 표현됩니다. ①, ②, ③은 모두 올바른 기체상수 값입니다. (0.082 L·atm = 82 cm³·atm = 8.31 J). ④ 0.082 L·atm을 m³·atm으로 환산하면 0.082 * 10⁻³ m³·atm = 8.2 * 10⁻⁵ m³·atm 이 되어야 합니다. 따라서 8.2 x 10⁻³은 옳지 않은 값입니다.

    3

    2018년 18회 소방수리학·약제화학 및 소방전기

    표준상태에서 물질의 증발잠열 (cal/g)이 가장 작은 것은?

    ①에틸알코올

    ②아세톤

    ③액화질소

    ④액화프로판

    각 물질의 증발잠열은 대략 다음과 같습니다. 에틸알코올(약 204 cal/g), 아세톤(약 125 cal/g), 액화질소(약 48 cal/g), 액화프로판(약 102 cal/g). 따라서 증발잠열이 가장 작은 것은 액화질소입니다.

    4

    2018년 18회 소방수리학·약제화학 및 소방전기

    1,000K에서 기체의 열용량 (Cp^(1,000K), J/mol·K)이 가장 높은 물질에서 낮은 순서로 옳은 것은?

    ①CO2 > H2O(g) > N2 > He

    ②He > CO2 > H2O(g) > N2

    ③H2O(g) > CO2 > N2 > He

    ④H2O(g) > He > N2 > CO2

    기체의 열용량은 분자의 복잡성과 관련이 있습니다. 분자가 복잡할수록(원자 수가 많고, 결합 구조가 다양할수록) 운동(병진, 회전, 진동)의 자유도가 커져 열용량이 커집니다. 헬륨(He)은 단원자 분자로 자유도가 가장 작아 열용량이 가장 낮습니다. 질소(N2)는 2원자, 이산화탄소(CO2)와 물(H2O)은 3원자 분자입니다. 일반적으로 같은 3원자 분자라도 분자량이 크고 구조가 복잡한 CO2가 H2O보다 열용량이 더 큽니다.

    5

    2018년 18회 소방수리학·약제화학 및 소방전기

    프로판가스 1몰이 완전연소 시 생성되는 생성물에서 질소기체가 차지하는 부피비 (%)는 약 얼마인가? (단, 생성물은 모두 기체로 가정하고, 공기 중의 산소는 21 vol%, 질소는 79 vol% 이다.)

    ①18.8

    ②22.4

    ③72.9

    ④79.0

    1. 반응식: C3H8 + 5O2 -> 3CO2 + 4H2O.

    2. 필요한 공기량: 1몰의 프로판 연소에 5몰의 산소가 필요. 공기 중 산소가 21%이므로, 필요한 공기 몰수 = 5 / 0.21 ≈ 23.81몰.

    3. 반응에 참여하는 질소량: 공기 중 질소가 79%이므로, 질소 몰수 = 23.81 * 0.79 ≈ 18.81몰.

    4. 총 생성물 몰수: 3몰(CO2) + 4몰(H2O) + 18.81몰(N2) = 25.81몰.

    5. 질소 부피비(%): (질소 몰수 / 총 생성물 몰수) * 100 = (18.81 / 25.81) * 100 ≈ 72.9%.

    6

    2018년 18회 소방수리학·약제화학 및 소방전기

    청정소화약제 소화설비의 화재안전기준(NFSC 107A)에 의한 청정소화약제의 최대허용설계농도(%)가 옳은 것을 모두 고른 것은?

    ㄱ. FC-3-1-10 : 40

    ㄴ. IG-55 : 43

    ㄷ. HCFC-124 : 1.0

    ㄹ. HFC-23 : 40

    ㅁ. FK-5-1-12 : 10

    ㅂ. HCFC BLEND A : 20

    ①ㄱ, ㄴ, ㄷ, ㅁ

    ②ㄱ, ㄷ, ㄹ, ㅁ

    ③ㄴ, ㄷ, ㄹ, ㅂ

    ④ㄴ, ㄹ, ㅁ, ㅂ

    화재안전기준 [별표 1]에 따른 최대허용설계농도는 다음과 같습니다. ㄱ. FC-3-1-10: 40%(O). ㄴ. IG-55: 43%(O). ㄷ. HCFC-124: 1.0%(O). ㄹ. HFC-23: 30%(X). ㅁ. FK-5-1-12: 10%(O). ㅂ. HCFC BLEND A: 10%(X). 따라서 옳은 것은 ㄱ, ㄴ, ㄷ, ㅁ 입니다.

    7

    2018년 18회 소방수리학·약제화학 및 소방전기

    이산화탄소 소화약제에 관한 설명으로 옳지 않은 것은?

    ①이산화탄소는 연소물 주변의 산소 농도를 저하시켜 질식소화한다.

    ②심부화재의 경우 고농도의 이산화탄소를 장시간 방출시켜 재발화를 방지할 수 있다.

    ③통신기기실, 전산기기실, 변전실 화재에 적응성이 있다.

    ④마그네슘 화재에 적응성이 있다.

    마그네슘(Mg)과 같은 활성이 큰 금속은 이산화탄소(CO2)와 반응하여 연소를 계속할 수 있습니다 (2Mg + CO2 → 2MgO + C). 이 반응으로 인해 화재가 진압되지 않고 오히려 더 격렬해질 수 있으므로, 금속화재(D급)에는 이산화탄소 소화약제를 사용할 수 없습니다.

    8

    2018년 18회 소방수리학·약제화학 및 소방전기

    제3종 분말소화약제의 열분해시 생성되는 오르토(ortho) 인산의 화학식으로 옳은 것은?

    ①H3PO4

    ②HPO3

    ③H4P2O5

    ④H4P2O7

    제3종 분말(NH4H2PO4)은 열분해 과정에서 여러 인산 화합물을 생성합니다. 1차 분해(약 190℃)에서 오르토인산(H3PO4)과 암모니아(NH3)가 생성되고, 온도가 더 오르면 탈수 반응을 거쳐 피로인산(H4P2O7), 메타인산(HPO3) 등이 생성됩니다.

    9

    2018년 18회 소방수리학·약제화학 및 소방전기

    다음 용어 정의에 대한 공식과 단위 연결이 옳지 않은 것은? (단, W: 일, Q: 전하량, t: 시간, ρ: 고유저항, l: 길이, S: 단면적)

    ①전압 V = Q / W (C/J)

    ②전류 I = Q / t (C/s)

    ③전력 P = W / t (J/s)

    ④저항 R = ρ * (l/S) (Ω)

    전압(V)의 정의는 단위 전하(Q)를 이동시키는 데 필요한 일(W) 또는 에너지입니다. 따라서 공식은 V = W / Q 이며, 단위는 J/C 입니다. 문제에 제시된 공식(V=Q/W)과 단위(C/J)는 모두 반대로 되어 있어 옳지 않습니다.

    10

    2018년 18회 소방수리학·약제화학 및 소방전기

    자동제어계의 제어동작에 의한 분류 중 옳지 않은 제어방식은?

    ①PD 제어

    ②PE 제어

    ③PI 제어

    ④P 제어

    자동제어의 기본 제어 동작은 비례(P, Proportional), 적분(I, Integral), 미분(D, Differential) 동작입니다. 이들을 조합하여 P, PI, PD, PID 제어 방식을 사용합니다. 'PE 제어'라는 용어는 자동제어 방식에 존재하지 않습니다.

    11

    2018년 18회 소방수리학·약제화학 및 소방전기

    논리식 X = A·B' 에 맞는 타임 차트는? (단 A, B는 입력, X는 출력)

    문제이미지

    논리식 X = A·B' (A AND NOT B)는 입력 A가 1(High)이고 동시에 입력 B가 0(Low)일 때만 출력 X가 1(High)이 되는 조건을 의미합니다. 보기의 타임차트 중에서 이러한 조건을 만족시키는 파형은 ③번입니다.

    12

    2018년 18회 소방수리학·약제화학 및 소방전기

    다음 그림의 유접점 회로와 동일한 무접점 회로는?

    문제이미지

    유접점 회로의 논리식은 X = C * (A + (A'*B)) 입니다. 여기서 A + A'B는 불대수 간략화에 따라 A + B가 됩니다. 따라서 X = C * (A + B) 입니다. 이를 무접점 회로(논리 게이트)로 표현하면, A와 B가 OR 게이트로 들어가고, 그 출력과 C가 AND 게이트로 들어가는 형태가 됩니다. 보기 ①번 회로의 논리식은 X = C * ( (A*B') + (A'*B) + (A*C) ) 이며, 주어진 유접점 회로와 다릅니다. (문제 또는 보기에 오류가 있을 가능성이 높습니다. 유접점 회로를 그대로 논리식으로 표현하면 X=C*(A+A'B)이며, 이를 무접점 회로로 그리면 A와 B를 입력으로 하는 특정 조합 회로가 C와 AND되는 형태입니다.)

    13

    2018년 18회 소방수리학·약제화학 및 소방전기

    전압 220V 저항부하 110Ω인 회로에 1시간 동안 전류를 흘렸을 때, 이 저항에서의 발열량(kcal)은 약 얼마인가?

    ①26

    ②380

    ③440

    ④1,584

    1. 전력(P) 계산: P = V² / R = (220V)² / 110Ω = 48400 / 110 = 440 W.

    2. 1시간 동안의 전력량(W) 계산: W = P * t = 440W * 3600s = 1,584,000 J.

    3. 칼로리(cal) 변환: 1 J ≈ 0.24 cal 이므로, 1,584,000 J * 0.24 cal/J = 380,160 cal = 380.16 kcal.

    14

    2018년 18회 소방수리학·약제화학 및 소방전기

    R-L 직렬회로의 임피던스 Z를 복소수평면상에 표현한 그림이다. 이 회로의 임피던스에 관한 설명으로 옳지 않은 것은?

    ①임피던스 Z = 50∠θ

    ②임피던스 Z = 30 + j40

    ③임피던스 위상각 θ = 53.1°

    ④임피던스 Z = 50(sinθ + jcosθ)

    문제이미지

    임피던스 Z는 직각좌표 형식으로 Z = R + jX_L = 30 + j40 Ω 입니다(②). 크기 |Z| = sqrt(R² + X_L²) = sqrt(30² + 40²) = 50 Ω 이고, 위상각 θ = arctan(X_L / R) = arctan(40/30) ≈ 53.1° 입니다(③). 이를 극좌표 형식으로 나타내면 Z = 50∠53.1° 입니다(①). 극좌표를 삼각함수 형식으로 변환하면 Z = |Z|(cosθ + jsinθ)가 되어야 합니다. 따라서 ④번 Z = 50(sinθ + jcosθ)는 실수부와 허수부가 뒤바뀌어 있어 옳지 않습니다.

    15

    2018년 18회 소방수리학·약제화학 및 소방전기

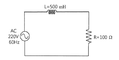
    교류전원이 인가되는 다음 R-L 직렬 회로의 역률은 약 얼마인가?

    ①0.196

    ②0.258

    ③0.389

    ④0.469

    문제이미지

    1. 유도 리액턴스(X_L) 계산: X_L = 2πfL = 2 * 3.14 * 60Hz * 0.5H ≈ 188.4 Ω.

    2. 임피던스(Z) 계산: Z = sqrt(R² + X_L²) = sqrt(100² + 188.4²) ≈ sqrt(10000 + 35494.56) ≈ 213.3 Ω.

    3. 역률(cosθ) 계산: cosθ = R / Z = 100 Ω / 213.3 Ω ≈ 0.469.

    16

    2018년 18회 소방수리학·약제화학 및 소방전기

    교류 전압을 표현하는 방법 중 실효값에 해당하지 않는 것은? (단, v=Vm*sinωt, Vm은 최대값)

    ①실효값 V = sqrt((1/π) * ∫(0 to π) v dt)

    ②실효값 V = Vm / sqrt(2)

    ③실효값은 동일한 저항에 직류 전원과 교류 전원을 각각 인가했을 경우 평균전력이 같아지는 때의 전압 값을 의미한다.

    ④교류 220 V와 380V 등은 교류전원의 실효값 전압을 의미한다.

    교류의 실효값(RMS, Root Mean Square)은 순시값의 제곱을 한 주기에 대해 평균한 값의 제곱근입니다. 그 정의식은 V = sqrt((1/T) * ∫(0 to T) v² dt) 입니다. ①번의 식은 제곱(v²)이 빠져있고, 주기도 반주기(π)로 되어 있어 실효값이 아닌 평균값을 구하는 식의 변형 형태로, 실효값의 정의와 다릅니다.

    17

    2018년 18회 소방수리학·약제화학 및 소방전기

    권선수 500회이고 자기인덕턴스가 50mH인 코일에 2A의 전류를 흘렸을 때의 자속(Wb)은 얼마인가?

    ①1 x 10⁻⁴

    ②2 x 10⁻⁴

    ③3 x 10⁻⁴

    ④4 x 10⁻⁴

    코일의 쇄교자속(NΦ)과 자기인덕턴스(L), 전류(I) 사이에는 NΦ = LI 라는 관계식이 성립합니다. 따라서 자속 Φ = (L * I) / N = (50 * 10⁻³ H * 2 A) / 500 = 0.1 / 500 = 0.0002 Wb = 2 x 10⁻⁴ Wb.

    18

    2018년 18회 소방수리학·약제화학 및 소방전기

    동일한 성능 펌프 2대를 연결하여 운용하는 경우에 관한 설명 중 옳은 것은?

    ①직렬로 연결한 경우 양정이 약 2배가 된다.

    ②직렬로 연결한 경우 유량이 약 4배가 된다.

    ③병렬로 연결한 경우 양정이 약 2배가 된다.

    ④병렬로 연결한 경우 유량이 약 4배가 된다.

    펌프 운전의 상사법칙에 따라, 펌프를 직렬로 연결하면 동일한 유량에서 양정(압력)이 각 펌프 양정의 합으로 약 2배가 됩니다. 병렬로 연결하면 동일한 양정에서 유량이 각 펌프 유량의 합으로 약 2배가 됩니다.

    19

    2018년 18회 소방수리학·약제화학 및 소방전기

    물이 지름 0.5m 관로에 유속 2m/s로 흐를 때, 100m 구간에서 발생하는 손실수두(m)는 약 얼마인가? (단, 마찰손실계수는 0.019 이다.)

    ①0.35

    ②0.58

    ③0.77

    ④0.98

    달시-바이스바흐(Darcy-Weisbach) 공식을 이용하여 손실수두(hL)를 계산합니다. hL = f * (L/D) * (v²/2g) = 0.019 * (100m / 0.5m) * ((2m/s)² / (2 * 9.8m/s²)) = 0.019 * 200 * (4 / 19.6) ≈ 0.7755 m.

    20

    2018년 18회 소방수리학·약제화학 및 소방전기

    A광역시 교외에 위치한 산업단지의 노후화된 물탱크 안전진단 결과 철거결정이 내려졌다. 물탱크 구조물을 해체하기 전에 탱크안의 물을 먼저 배수하여야 하는데 수위 변화에 따른 유속 및 유량이 변화할 것으로 예상된다. 물을 대기압 하의 물탱크 바닥 오리피스에서 분출시킬 때 최대유량 (m³/s)은 약 얼마인가? (단, 오리피스의 지름은 5cm, 초기수위는 3m 이다.)

    ①0.002

    ②0.005

    ③0.010

    ④0.015

    최대유량은 수위가 가장 높은 초기 상태에서 발생합니다. 1. 오리피스 단면적(A) = π * (D/2)² = 3.14 * (0.025m)² ≈ 0.00196 m². 2. 이론 유속(V) (토리첼리 정리) = sqrt(2 * g * h) = sqrt(2 * 9.8m/s² * 3m) ≈ 7.67 m/s. 3. 이론 유량(Q) = A * V = 0.00196m² * 7.67m/s ≈ 0.015 m³/s. (실제 유량은 유량계수를 곱해야 하지만, 보기에서 이론 유량값을 찾습니다.)

    21

    2018년 18회 소방수리학·약제화학 및 소방전기

    베르누이 방정식은 완전유체를 대상으로 하며 몇 가지 제한조건을 전제로 한다. 이 제한조건에 해당하는 것은?

    ①비정상 유체유동

    ②압축성 유체유동

    ③점성 유체유동

    ④비회전성 유체유동

    베르누이 방정식이 성립하기 위한 기본 가정(제한조건)은 다음과 같습니다. 정상 유동, 비압축성 유동, 비점성(마찰 무시) 유동, 그리고 동일 유선상의 비회전성 유동입니다. 따라서 보기 중 해당하는 것은 ④번입니다.

    22

    2018년 18회 소방수리학·약제화학 및 소방전기

    물이 지름 2mm인 원형관에 0.25 cm³/s로 흐르고 있을 때, 레이놀즈수는 약 얼마인가? (단, 동점성계수는 0.0112 cm²/s 이다.)

    ①106

    ②142

    ③206

    ④2410

    1. 단위 통일(cm): 지름(D)=2mm=0.2cm. 유량(Q)=0.25cm³/s.

    2. 단면적(A) = π*(D/2)² = 3.14*(0.1)² = 0.0314cm².

    3. 유속(v) = Q/A = 0.25/0.0314 ≈ 7.96 cm/s.

    4. 레이놀즈 수(Re) = (v*D)/ν = (7.96*0.2)/0.0112 ≈ 142.14.

    23

    2018년 18회 소방수리학·약제화학 및 소방전기

    단면적 2.5 ㎠, 길이 1.4m인 소방장비의 무게가 지상에서 2.75kg 일 때, 물속에서의 무게(kg)는 얼마인가?

    ①0.9

    ②1.4

    ③1.9

    ④2.4

    1. 장비의 부피(V) 계산: V = 단면적 * 길이 = 2.5cm² * 140cm = 350cm³ = 0.00035 m³.

    2. 장비가 받는 부력(F_b) 계산 (아르키메데스의 원리): 부력은 장비가 밀어낸 물의 무게와 같으므로, F_b = (물의 밀도) * V = 1000kg/m³ * 0.00035m³ = 0.35 kg.

    3. 물속에서의 무게(수중 무게) 계산: 수중 무게 = 공기 중 무게 - 부력 = 2.75kg - 0.35kg = 2.4kg.

    24

    2018년 18회 소방수리학·약제화학 및 소방전기

    유체의 압력 표시방법에 관한 설명으로 옳지 않은 것은?

    ①계기압은 대기압을 0으로 놓고 측정하는 압력이다.

    ②해수면에서 표준대기압은 약 101.3 kPa 이다.

    ③계기압은 절대압과 대기압의 합이다.

    ④이상기체 방정식에서 부피는 절대압을 사용한다.

    압력의 관계는 '절대압 = 대기압 + 계기압' 입니다. 따라서 '계기압은 절대압과 대기압의 합이다'라는 설명은 옳지 않습니다. 계기압 = 절대압 - 대기압 입니다.

    25

    2018년 18회 소방수리학·약제화학 및 소방전기

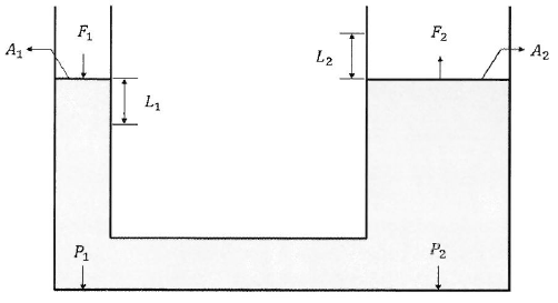
    2개의 피스톤으로 구성된 유압잭의 작동원리에 관한 설명 중 옳지 않은 것은? (단, W: 일, P: 압력, F: 힘, A: 피스톤의 단면적, L: 피스톤이 이동한 거리)

    ①F₁ < F₂

    ②P₁ = P₂

    ③L₁ < L₂

    ④W₁ = W₂

    문제이미지

    파스칼의 원리에 따라 유압잭 내의 압력은 모든 지점에서 동일합니다(P₁=P₂). 힘(F)은 압력(P)과 단면적(A)의 곱(F=PA)이므로, 단면적이 작은 쪽(A₁)의 힘(F₁)이 단면적이 큰 쪽(A₂)의 힘(F₂)보다 작습니다(F₁<F₂). 일의 원리에 따라 에너지 손실이 없다면 양쪽에서 한 일은 같습니다(W₁=W₂). W=F*L이므로, F₁L₁=F₂L₂ 입니다. F₁<F₂ 이므로, L₁>L₂ 이어야 합니다. 즉, 작은 힘으로 길게 눌러야 큰 힘으로 짧게 올라갑니다. 따라서 L₁<L₂ 라는 설명은 옳지 않습니다.